The Best Gnome Performance Monitor Ideas. Search for open files ; Process viewer and system resource monitor for gnome.
10 Best Linux Task Managers LinuxAndUbuntu from www.linuxandubuntu.com
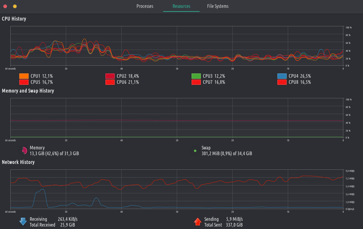
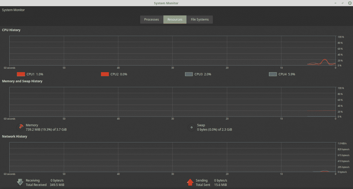
Web clicking on a panel graph will instantly open the default system monitor app. Web view and manage system resources. Web the gnome system monitor displays basic system information and allows you to monitor system processes, and resource or file system usage.
There Are Quite A Few Tools For Monitoring System Resource Utilization.
Search for open files ; It also provides an overview of available resources such as cpu and memory. Process viewer and system resource monitor for gnome.
Monitor Computer Cpu, Memory, Swap And Network Usage ;
Gnome system monitor focus mode red hat training a red hat training course is available for red hat enterprise linux 2.2. Web for ubuntu 23.10, fedora 39, arch and other linux with gnome desktop 45, there’s now new system tray applet to monitor system resource utilization. Web view and manage system resources.
Monitor Process Properties, Control Processes ;
Web the gnome system monitor displays basic system information and allows you to monitor system processes, and resource or file system usage. System monitor is a tool to manage running processes and monitor system resources. Gnome system monitor the gnome desktop environment includes a graphical tool, system monitor, to assist you in monitoring and modifying the behavior of your system.
Monitor Disks And Mounts For Available And Used Space ;
System monitor can help you find out what applications are using the processor or the memory of your computer, can manage the running applications, force stop processes not responding, and change the state or. Web clicking on a panel graph will instantly open the default system monitor app. This package allows you to graphically view and manipulate the running processes on your system.
Table Of Content Top 30 Japanese Haircuts and Styles: Short, Curly and Bun WHO-GA NY: Get a Late Night Haircut in Tokyo grass OMOTESANDO Hair Color Services that Hair Salons in Tokyo offer Double-checking Your Haircut Instructions The imperial government demanded that their long hair be cut to fit Western culture. If you are a pop culture fan, you probably remember the heartbreaking scene in The Last Samurai, where a samurai has his famous bun cut off against his will. He is in tears and falls to the ground, crushed by a sense of dishonor. Top 30 Japanese Haircuts and Styles: Short, Curly and Bun The stylists are regularly trained by Aubrey Loots, the Creative Director of Sin Den and an acclaimed stylist who has worked for Fashion Weeks all over the world. Located along a small street in Jingumae, SOZO Hair & Make is within walking distance from three train stations – Harajuku, Omotesando, and Jingumae. ・De wa, korekara shanpu dai ni go-annai itashimasu.・Alright, now I'...
Table Of Content Ombre Coffin Nails Caramel Latte Ombré Summer Coffin Nails Tiny Red Hearts Pink Snowy Ballerina Nails Chromatic Butter Yellow Tips Plus, they are super easy to pull off with golden sparkles that add a beautiful garden-theme. That’s the vibe I’m getting from these glossy baby blue nails, two of which are adorned by rhinestones, giving them an ethereal glow. Make even your nails look regal with a gorgeous cobalt blue color. It’s the perfect nail look for a formal atmosphere and will look stunning with silver accessories. This has got to be one of the cutest nail looks I’ve ever seen. Ombre Coffin Nails Add just a hint of on-trend silver chrome to your next set of French nails with understated micro lines painted atop a sheer pink base. Whether or not you’re a coffee lover, these caramel latte-inspired ombré nails are a total vibe. True to Y2K-inspired style, luxury logo-stamped manis are popping up all over the place, and this set mixes the Dior insignia with...
Review Of Better Homes And Gardens Itunes 2022 . consultez et comparez les avis et notes d’autres utilisateurs, visualisez des captures d’écran et découvrez better homes and gardens plus en détail. Better homes and gardens magazine australia Taking Back Sunday Better Homes and Gardens Taking back sunday from www.pinterest.com If you don’t have itunes, download it for free. (4) non offert en ligne. Beyond the page, better homes & gardens continues to be a trusted brand for readers around the world, across various platforms.
Comments
Post a Comment